XRP十月价格预测:上涨还是重蹈覆辙?
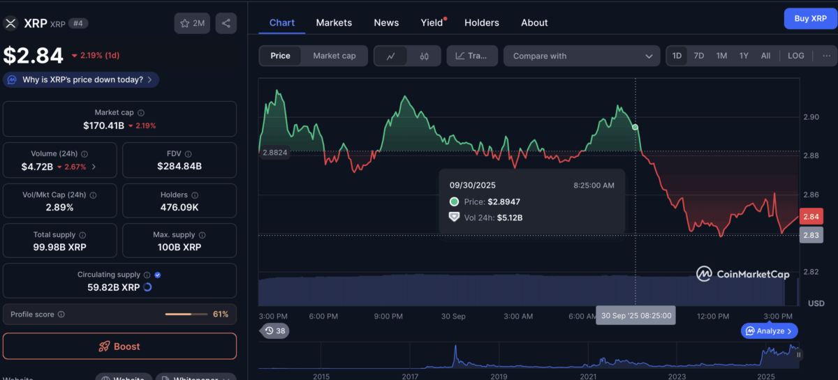
瑞波币原生代币XRP当前交易价格为2.84美元,较月开盘价2.77美元微涨,但过去两周已回吐15.79%的涨幅。
当前市场焦点在于加密货币圈所称的"上涨十月"(Uptober)将如何演绎。历史数据显示,十月往往释放出矛盾的市场信号。
关键防线:2.75美元价位
从技术图表观察,2.75美元构成重要支撑位——该价位既是9月1日开盘价,也是日线图上对称三角形形态的下轨边界。
若XRP能坚守该支撑位上方,则有望突破2.86美元(100日简单移动平均线所在位置),进而挑战三角形形态的摆动高点目标位3.62美元。
反之,若失守2.75美元支撑,价格可能下探至该形态看跌目标位2.00美元。
链上数据机构Glassnode显示,约有15.8亿枚XRP在2.72-2.75美元区间成交,表明该价位存在强劲买盘。但2.81美元附近堆积的卖盘或将成为反弹阻力。
"上涨十月"的过山车效应
历史数据表明,十月对XRP并不友善。Cryptorank统计显示,自2013年以来XRP在12个十月中有7次收跌,平均回报率为-4.58%。
但四季度的表现往往截然不同。在10-12月期间,XRP平均涨幅高达51%:2024年Q4暴涨240%,2023年上涨20%,2017年更在两个月内实现1064%的惊人涨幅。即便在2018年(-39%)和2022年(-29%)的熊市周期中,四季度仍呈现剧烈波动。
值得关注的是,本月正值多支XRP ETF审批关键期:富兰克林邓普顿ETF最终决定日为11月14日,灰度ETF将于10月18日揭晓,另有六支ETF将在10月19-25日间陆续公布审批结果。
分析师预测若获批,首年可能为XRP带来40-80亿美元资金流入,但部分观点认为市场或已提前消化利好,可能引发"利好出尽"的抛售行情。
- 06.09 注册即送高达 100 USDT 奖励!加入币安,开启全球加密资产投资之旅!
- 06.09 下载币安APP,立享高达 100 USDT 新手奖励!
- 09.30 明日方舟终末地萌新队伍搭配推荐
- 09.30 天国拯救2第五戒律任务完成方法分享
- 09.30 天国拯救2盛宴任务完成方法攻略分享
- 09.30 怪物猎人荒野足迹蜥蜴具体位置分享
- 09.30 怪物猎人荒野古盏蟹具体位置分享
- 09.30 怪物猎人荒野大王旗鱼具体位置分享
推荐合集
热门阅读
-
- 怪物猎人荒野黑暗壁虎收集方法攻略分享
- 10.01
-
- 浪人崛起漫游诸国成就解锁方法分享
- 10.01
-
- 浪人崛起比起三餐更爱猫咪成就解锁方法
- 10.01
-
- 浪人崛起流派高手成就解锁方法分享
- 10.01
-
- 浪人崛起一通百通成就解锁方法分享
- 10.01
-
-
下载
- 断桥飞车Bridge jumping
- 休闲益智|84.56MB
- 断桥飞车Bridge jumping是一款主打刺激驾驶体验的
-
-
-
-
-